
以計量泵為主的系統加藥設備中的配套或者輔助設備。
可以有效提高計量泵的計量精度,改善計量泵的工作環境,從而延長計量泵的使用壽命。
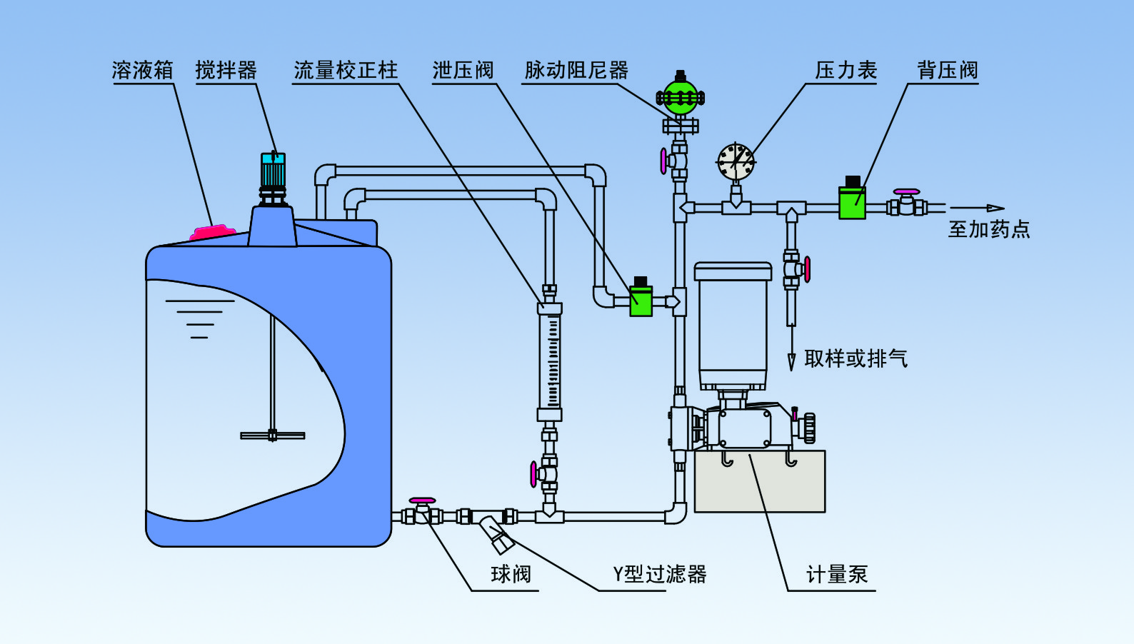
常規配置如下:
安全閥—泄壓閥,保護系統及各部分管路中部件和設備的安全
背壓閥—持壓、穩壓、背壓作用、防止虹吸現象、提供穩定壓力環境,提高計量泵的計量精度
脈沖緩沖器—緩沖脈沖、吸收震動能量、輸送液體平穩
攪拌器—攪拌、混合、反應、傳熱等作用
注射閥—單向注射、防回流、一定壓力的背壓作用、提高計量精度
單向閥—液體單向流動
底閥過濾器—作為吸入管終端的過濾器
Y型過濾器—進口管路中的雜污、固體顆粒的過濾
流量計—直觀、方便讀取流量
液位計—容器內液體位置高度、讀取溶液體積
視鏡—管路、容器內的液體流動狀況
流量標定管—準確標定計量泵的流量
隔膜壓力表—強腐蝕液體的管路系統壓力測量和讀取



立即咨詢